Check
Rubrik CDM installation under storage section.
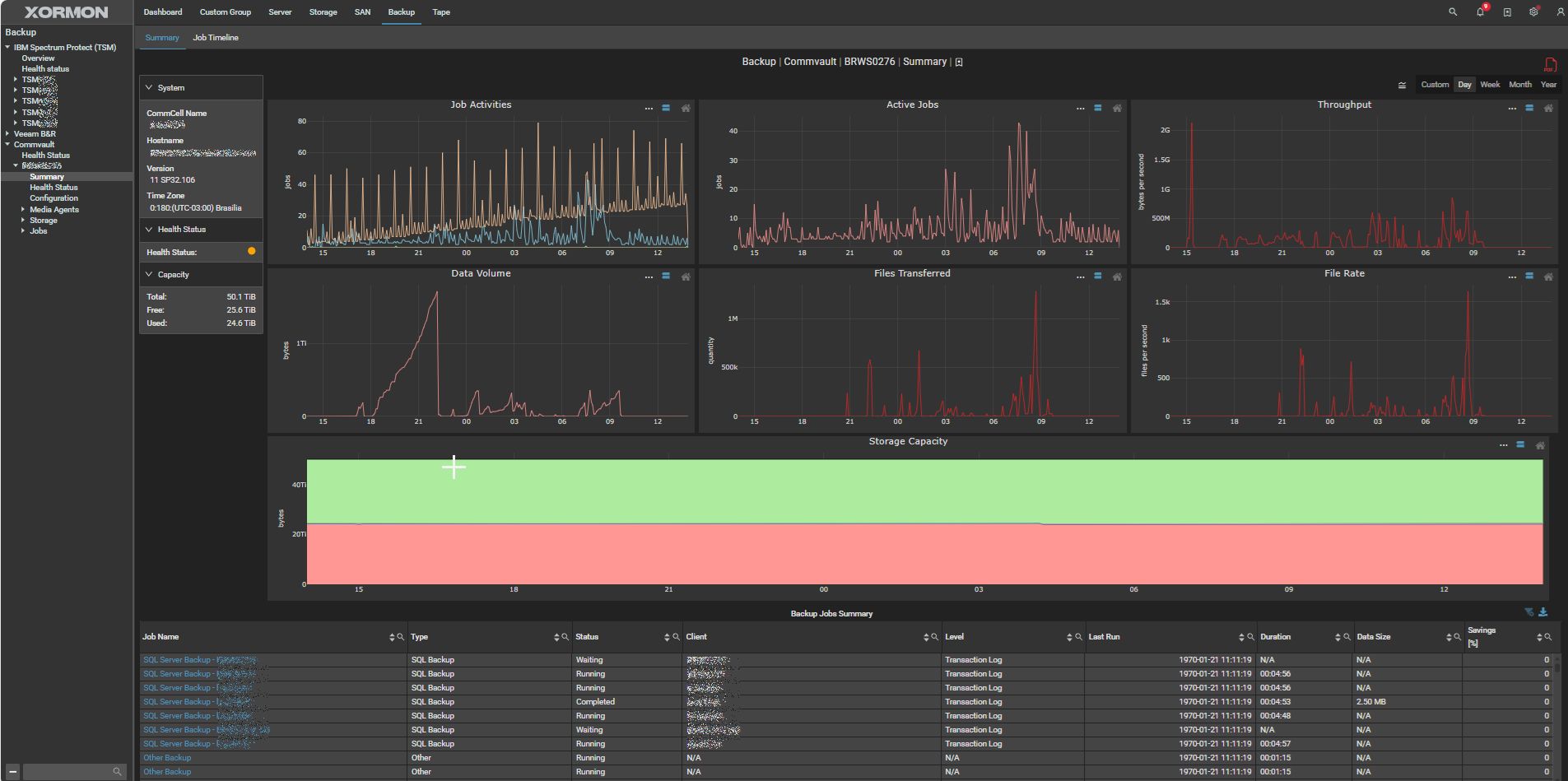
XorMon uses Commvault Core API to get data.
Examples
Summary
Job timeline
Deduplication savings
Disk capacity free
Library configuration
Job throughput
Collected Metrics
| Subsystem |
Metric |
Commvault Backup & Replication |
| Job Timeline |
|
yes |
| Media agent |
Configuration |
yes |
| Libraries |
Capacity |
yes |
| Performance |
yes |
| Media & Data |
yes |
| Mount Paths |
yes |
| Activity |
yes |
| Hardware |
yes |
| Health Status |
yes |
| Disk Storage |
Capacity Free |
yes |
| Capacity Used |
yes |
| Capacity Used in % |
yes |
| Data on Disk (BET) |
yes |
| Deduplication Savings |
yes |
| Health Status |
yes |
| Jobs |
Job Activities |
yes |
| Active Jobs |
yes |
| Thrtoughput |
yes |
| Data Volume |
yes |
| Files Transfered |
yes |
| File Rate |
yes |
XorMon uses Veeam One API to monitor Veeam Backup & Replication.
Veeam One Community Edition is not supported as it does not have available API.
XorMon NG 2.3 (May 2026) will add support for Veeam Backup & Replication v13 using the native Veeam REST API v1.3 (no need Veeam One). The feature is ready for testing, contact us via
support@xorux.com.
Collected Metrics
| Subsystem |
Metric |
Veeam Backup & Replication |
| Backup Repository |
Capacity |
yes |
| Tenant Repository |
Capacity |
yes |
Jobs (active, success, warning, failed, transfered data, avg duration, timeline) |
VM Backup |
yes |
| VM Replication |
yes |
| File to Tape |
yes |
| Sure Backup |
yes |
| Agent Backup |
yes |
| Application Backup |
yes |
| Object Storage Backup |
yes |
| Cloud Director Backup |
yes |
| VM Copy |
yes |
| VM Snapshot Only |
yes |
| Backup to Tape |
yes |
| Transaction Log Backup |
yes |
| Health Status |
|
yes |
| Alerting |
Performance HW event |
yes |
Data is collected from the IBM Storage Protect (formerly IBM Spectrum Protect, Tivoli Storage Manager (TSM)) database on the TSM server via Operator role.
There must be enabled ssh access somewhere where is running the TSM server/client to execute TSM commands.
Collected Metrics
| Subsystem |
Metric |
| Configuration |
Total |
| Volume Path |
| Node |
| Database |
| Admin events |
| Activity log |
| Status |
Health Status |
| Database |
Capacity Used / Free |
| Cache Hit |
| Buffer Hit |
| Log Total / Used / Free |
| Active Total / Used / Free |
| Failover Total / Used / Free |
| Mirror Total / Used / Free |
| Archive Total / Used / Free |
| Volumes Count |
| Volumes in error |
| R/W Volumes Count |
| Non-accesible Volumes Count |
| Active Backups |
| Inactive Backups |
| Nodes Count |
| Locked Nodes Count |
| Libraries Count |
| Scratched Tapes Count |
| Total Tapes Count |
| Private Tapes Count |
| Scratch Ratio |
| Pool |
Total / Used / Free |
| Max Scratch |
| Scratch Used |
| Utilized |
| Volume |
Total / Used / Free |
| Utilized |
| Node |
Total / Used / Free |
| Utilized |
| Files Count |
| Backup |
| Archived |
| Missed Schedule |
| Failed Schedules |
| Activity |
Capacity Used |
| Files Failed |
| Files Examined |
| Files Affected |
| Capacity Protected |
| Capacity Written |
| Compress savings |
| Library |
Private Count |
| Scratch Count |
| Scratch Ratio |
XorMon uses Veritas NetBackup REST API inteface provided by the Veritas NetBackup Master server to get all necessary data.
Supported Veritas NetBackup versions: 8.2+, 9.0+ and 10.+
Collected Metrics
| Subsystem |
Metric |
| POOL |
Capacity |
| Data |
| Activity |
| Volume |
Capacity |
| Data |
| Activity |
| Host |
Data |
| Activity |
| STU |
Data |
| Capacity |
| Activity |
| Policy |
Data |
| Activity |
| Node |
Data |
| Job |
Activity |
| Mapping |
Host2Volume |
| STU2DiskPools |
| STU2MediaServers |
| Health Status |
|
| Alerting |
Performance HW event |