Menu Grouping

This feature enables users to group devices together into logical groups in the menu.
Each group has then its own totals per all grouped devices.

Supported technologies:
  • Storage
  • IBM Power Systems
  • Linux
  • Windows
  • Service processor
  • LAN
  • SAN (Cisco only)
It is a solution for technologies which do not have clustering or any other native grouping of devices in the menu.

Group configuratinon is possible either from the settings menu or there is also "Grouping" item under each supported technologu in the top menu.
Grouping menu cfg

Example: IBM Power Systems

DC1 group contains 2 servers:
Grouping IBMPower Systems monitoring

Totals for that group:
Grouping IBMPower Systems monitoring

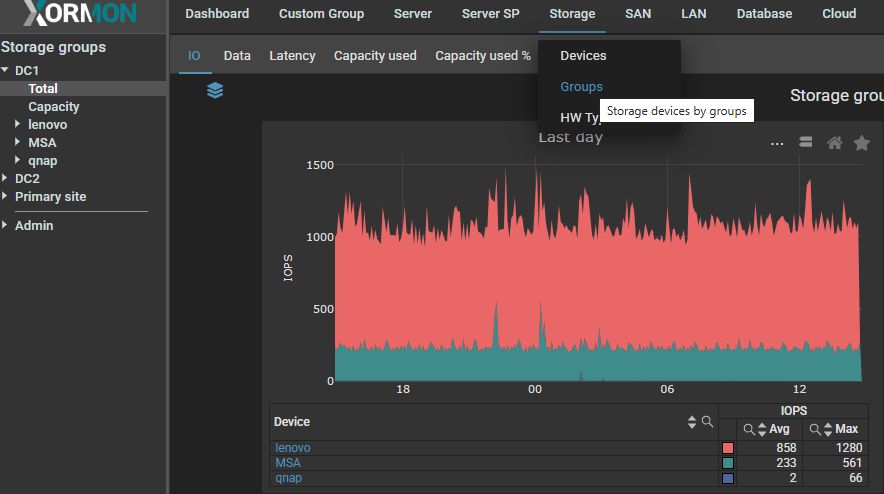
Storage

Storage implementation is a bit different:
  • It has configuration accessible through the global settings menu
  • Groups are separated from standard Storage menu, they are accessible through the Storage TOP menu only
Create DC1 storage group:
Grouping storage monitoring

Access Total of that group:
Grouping storage monitoring