IBM FlashSystem PBR, PBHA

XorMon supports IBM FlashSystem policy-based replication (PBR) and policy-based high availability (PBHA) features .

Configuration is presented under Storage ➡ Copy Data for:
  • Storage Partitions
  • Replication Policies
  • Volume Group Replications
  • Volume Snapshots
  • Volume Group Snapshots
  • FlashCopy
  • FlashCopy Group

Graphs are presented under each storage:
  • Volume Group ➡ Capacity ➡ Snapshots Allocated a Snapshots Used
  • Volume Group ➡ Items ➡ volume_group_name ➡ Snapshots Allocated, Snapshots Used and Volume Snapshots Used
  • Volume ➡ Capacity ➡ Snapshots Used
  • Volume ➡ Items ➡ volume_name ➡ Snapshots Used a Snapshots Used Aggregated

Examples

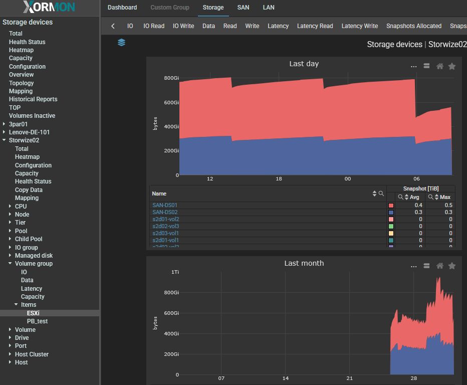
Volume Snapshots
IBM FlashCopy PBR monitoring 1

Snapshot capacity: Volume
IBM FlashCopy PBR monitoring 2

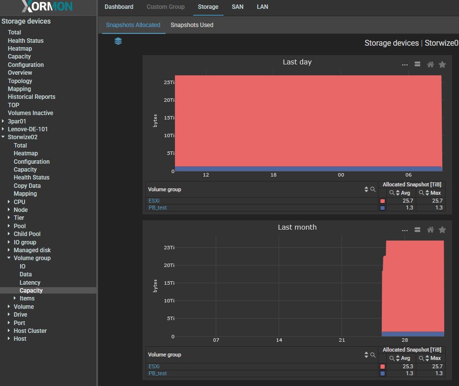
Snapshot capacity: Volume Group Total
IBM FlashCopy PBR monitoring 3

Snapshot capacity: Volume Group
IBM FlashCopy PBR monitoring 4