CPU Workload Estimator

It is the feature which allows users make CPU estimation before is moved new workload on the server.
Before move any partition to a new server (by any kind of migration) you can make sure that new CPU workload fits to CPU resources available on target server.
When you enter CPU Workload Estimator page, then simply select on the left panel target server and CPU pool and on the right panel select one or more LPARs which will be migrated. Then generate the graph. Default time range is 1 week.
Then you see an aggregated graph of last week with selected CPU pool of target server and selected LPARs.
You see how would look like the CPU load last week if LPARs have been already there.

rPerf and CPW benchmarks

CPU estimation based on CPU core is correct for situations where target server and LPARs are on the same HW platform (same model, CPU frequency, number of cores...)
In case of different platforms like target server is IBM Power 710 and there are going to be migrated LPARs from IBM Power 795 then estimations based purely on CPU core will not be accurate.
Therefore there is possibility on the main CPU Workload Estimator page to select rPerf benchmark for AIX based server or CPW for IBM i based server.

CPU core based estimations are available in the Free XorMon edition.
rPerf or CPW estimation feature are available only in the Enterprise edition
Estimator takes the actual SMT into account on all LPARs. SMT is provided by the OS agent.

How it works

  1. Select servers or LPAR to be migrated to a new server.
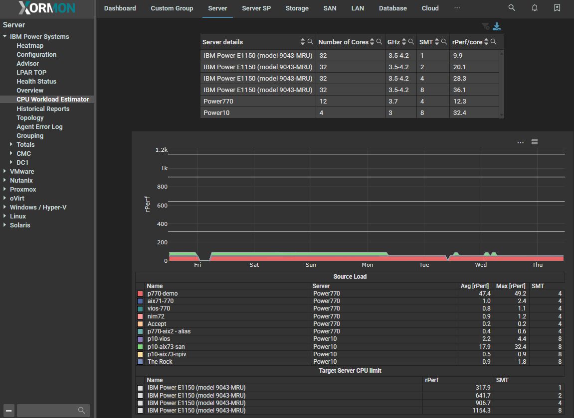
    In our example LPARs from 2 servers (Power770 and Power10) will be migrated to a Power11 machine E1150.
    IBM Power Systems CPU workload estimator : selection


  2. You can see 4 lines in the graph with maximal target server performance different for each SMT level setup.
    Migrated LPARs use SMT 4, target server has 906 rPerfs for SMT4. Migrating LPARs have about 100 rPerfs in a peak.
    It means that you can safelly move such workload to the target machine.

    IBM Power Systems CPU workload estimator : result