Product
Products overview
Full Xorux product line
Features
Complete capabilities matrix
Get started
Free download
2-month trial, no credit card
Installation
Setup guide & requirements
Live session
Walkthrough with an expert
Resources
Documentation
Technical reference & guides
Video
See XorMon in action
Announcements
Releases & news
Support
Community
Customers
Who uses XorMon
Partners
Resellers & integrators
Events
Where to meet us
Contact
Get in touch
About Us
Who we are
Show demo
Search
Summary
Roadmap
Monitored devices
IBM Power Systems
IBM Z Mainframe / LinuxONE
IBM i OS agent
VMware
HPE Morpheus
Nutanix
Proxmox
Oracle VM
Oracle Solaris
RHV / oVirt / OLVM
XenServer / Citrix / XCP-ng
Microsoft Windows / Hyper-V / S2D
Server Service processor
Linux
IBM Db2
Microsoft SQL Server Database
MongoDB
Oracle Database
PostgreSQL / EDB Database
Docker
Kubernetes
OpenShift
VMware-Tanzu
Amazon Web Services
CloudStack
Google Cloud
IBM Cloud
Microsoft Azure
Skytap
Storage
SAN
LAN
Backup
Tape Library
Features
General
Advisor
AD / LDAP
AI
Anomaly alerting
Alerting
Aliasing
Certificate
CFG Tracker
CMDB
Custom Group
Dark mode
Dashboard
Data averaging
Data frequency
Data removal
Data retention
Exporter
Favorites
Grafana
Graphing features
Health status
Heatmap
Historical reporting
Menu filtering
Menu grouping
Phone access
Ping alerting
Predictions
Proxy
Public API (REST API)
Reporter
Search
Self monitoring
Self-health status
Single Sign On (SSO)
Summary
Tags
Timezone setup
Topology
Users
Welcome banner
Zooming
Server
IBM Power Systems
Adapter monitoring
CPU Workload Estimator
CPU monitoring
IBM i ASP latency
IBM i wrkactjob
LAN configuration
Shared Storage Pools
Topology
VMware
CPU monitoring
Snapshot
Topology
VM active memory
vSAN
Nutanix
Topology
Proxmox
Topology
Service Processor
Topology
Error log
Filesystem
JOB TOP
Linux: OpenZFS
Linux: CPU/IO/Mem pressure
Logical Volume Manager
Multipath
NFS
OS agent
VM migration
Storage
Copy Services
HW configuration
Heatmap
Host data
IBM FlashSystem PBR
Mappings
Overview
SFP Power
Snapshot
Storage Topology
Volumes Inactive
SAN network
BB Credit
Cisco port color
CPU, Memory
HBA
SFP Power
Topology
Virtual switch
LAN network
SFP Power
Topology
Tape Library
Topology
Database
MongoDB latency
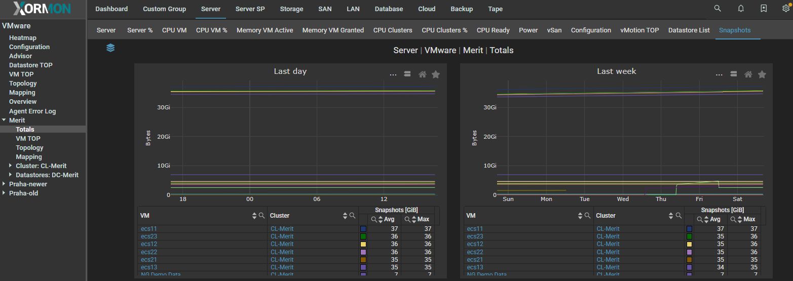
VMware snapshots
VMware snapshots are monitored and their usage is graphicaly presented in the tool.
There are 3 views
Total: list of all
VM with usage graphs
vCenter all snapshots usage