Historical reporting

This is a way how to get any historical report in fast and easy way in compare to much more sophisticated Reporter feature which is however much more feature rich.

It is available for these technologies:
  • IBM Power Systems
  • VMware
  • Storage
  • SAN

Examples

IBM Power Systems: selection
Historical reporting: IBM Power Systems selection

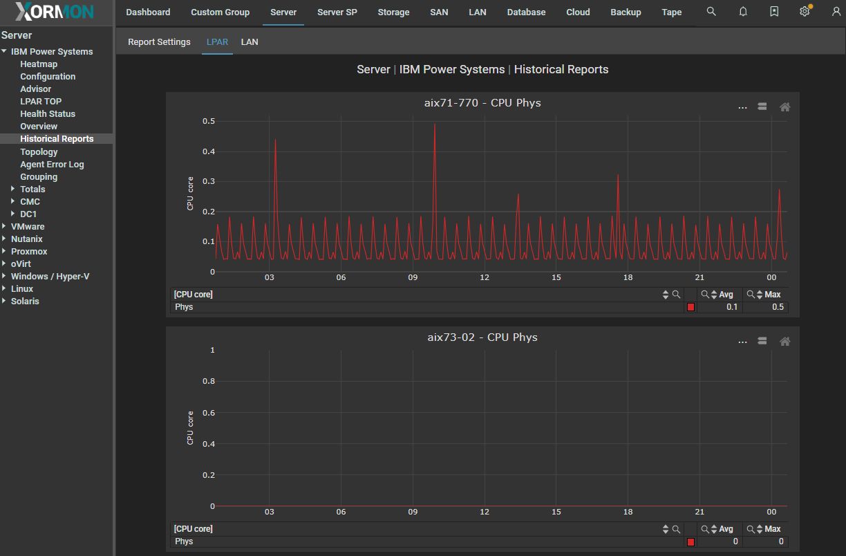
IBM Power Systems: result
Historical reporting: IBM Power Systems result

Storage: selection
Historical reporting: storage

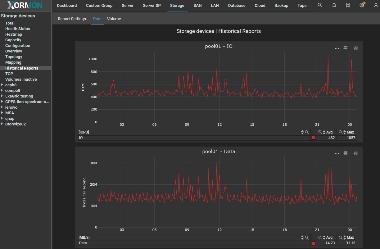
Storage: result
Historical reporting: storage result